Настройка CAN
Устройство БГ24-АСН-М2 принимает данные с шины CAN транспортного средства двумя способами:
через внешний CAN считыватель DTA по интерфейсу RS-485
напрямую — через встроенный CAN-интерфейс
Примечание
При использовании внешнего считывателя DTA дополнительная настройка не требуется: подключите устройство — данные начнут автоматически передаваться в систему мониторинга.
Для работы со встроенным CAN интерфейсом выполните следующие шаги.
Подготовка к работе
Чтобы устройство корректно определялось по USB, подключите внешнее питание или заряженный аккумулятор (АКБ).
Важно
Без питания устройство может не определяться как USB-устройство.
Активация встроенного CAN
Управляйте состоянием интерфейса с помощью SMS-команды:
123456*PSET*5421,x
x=1 — включить шину CANx=0 — выключить шину CANДля запроса текущего состояния интерфейса используйте команду:
123456*PGET*5421
Примечание
Встроенный CAN интерфейс включён по умолчанию.
Загрузка конфигурации
Для корректной работы с шиной CAN требуется загрузить специализированный конфигурационный файл. Порядок действий:
Получите файл конфигурации для шины CAN у технической поддержки.
Скачайте и запустите программу USB конфигуратор (Windows).
Подключите устройство к ПК по USB.
В левой панели конфигуратора:
нажмите на «Команды»
выберите действие «Обновить CAN программу локально».
В диалоговом окне выберите полученный файл конфигурации.
Конфигуратор автоматически загрузит файл и выполнит перезагрузку устройства.
Подключение к шине
После завершения настройки подключите устройство к шине CAN транспортного средства согласно распиновке устройства:
контакт CAN_H устройства → к проводу CAN High шины ТС
контакт CAN_L устройства → к проводу CAN Low шины ТС
общая масса (GND) → к массе транспортного средства
Предупреждение
Перед подключением убедитесь, что зажигание транспортного средства выключено. Соблюдайте полярность и корректность подключения проводов во избежание повреждения интерфейса.
Проверка работы
Убедившись в корректном подключении к шине CAN, выполните проверку приёма данных:
Включите зажигание транспортного средства (положение «зажигание включено» без запуска двигателя).
Дождитесь появления активности на шине CAN (обычно занимает 5–15 секунд).
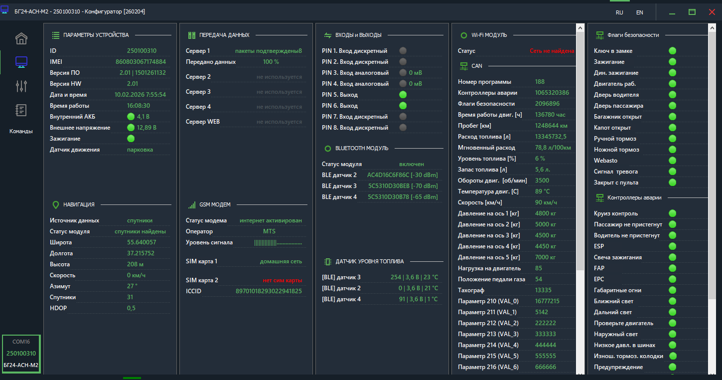
Данные, передаваемые по шине CAN, отображаются:
в локальном конфигураторе — во вкладке «Мониторинг»
в системе мониторинга — через сообщения от ретранслятора системы АО «ГЛОНАСС»
Полный список CAN параметров доступен в разделе Передача данных
